• Accueil
  • Documentation
    • Français (fr)Français
    • English (en)English

Intractiv Training Center Intractiv Training Center

Intractiv Training Center

  • Accueil
  • Documentation

    Intractiv Training Center Beta

    Home Knowledge Base 6. Les écrans intractiv apps Les états comptables

    Les états comptables

    Mar 24, 2016 Posted in: 6. Les écrans intractiv apps Hits: 140

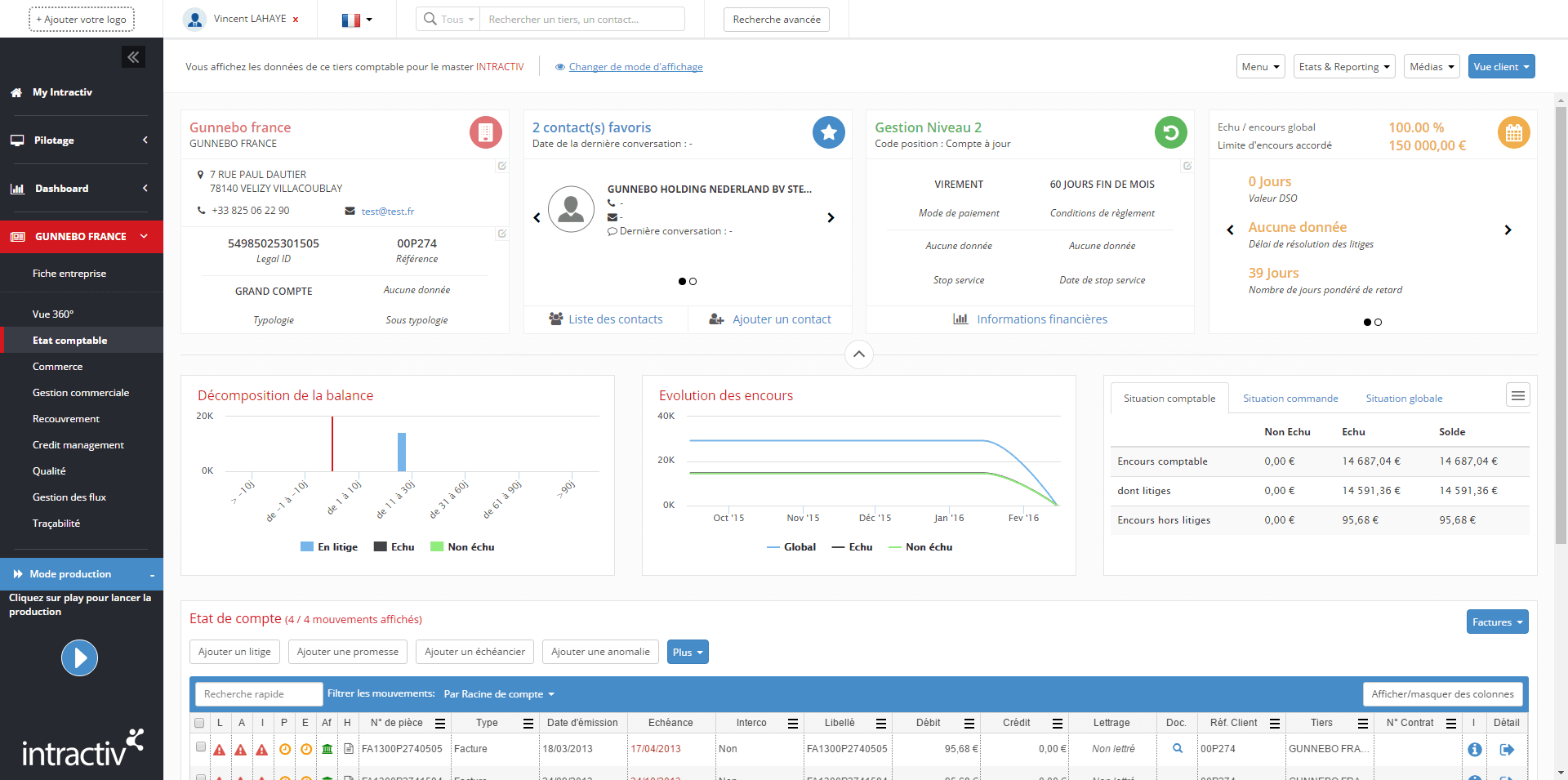
    App-EtatCompte-compressor

     Agrandir l’image

    Cet écran présente la situation comptable détaillée du client ou du fournisseur.

    Il donne l’accès à toutes les informations et fonctionnalités nécessaires à la gestion du Tiers avec la possibilité de modifier ou ajouter une adresse, un contact (jusqu’à 5 contacts peuvent être mis en favoris), accéder aux informations définissant le Tiers (informations de segmentation, état du risque et dispositions contractuelles) et agir sur son état comptable par l’ajout d’événements.

    Changer de mode d’affichage

    Si votre profil vous donne accès à plusieurs masters, vous pourrez afficher un filtrage globalisé ou filtrer sur un master en particulier. Dans ce cas, l’état comptable et la représentation des widgets s’actualisent.

    De la même manière, si d’autres tiers présentent le même ID legal (n° siren en France), un code analytique ou un type d’identifiant en commun, alors vous pourrez afficher un filtrage globalisé, et ainsi adapter l’état comptable présenté.

    Pour cela, il suffit de cliquer sur changer de mode d’affichage, et faire votre choix dans le menu déroulant associé.

    Menus déroulants:

    • Menu : Planning des actions, historique du compte, demande d’agrément, section analytique
    • Etats & Reporting: rapports standards et spécifiques au profil utilisateur
    • Médias : lien direct vers l’outil d’envoi de courrier, mail, fax, sms, ainsi qu’aux documents dématérialisés

    Identification Tiers:

    • Identité de l’entreprise : Rassemble tous les éléments désignant l’entreprise (coordonnées, RCS, téléphone…).
    • Contact : Affichage du contact favoris, liste des contacts, création d’un contact 
    • Information de gestion : informations de segmentation du Tiers, définition du niveau de relance et code position
    • Indicateurs de risque (limites d’encours conseillé, accordé, cautionné, assuré, délai moyen de paiement, délai de résolution des litiges)

    Analyses graphiques:

    • Décomposition de la balance
    • Evolution des encours
    • Situation brute et nette des encours

    L’état de compte:

    Détail de la liste des mouvements (de type facture ou commande) sur le tiers comptable avec la possibilité d’ajouter des événements qualité (de type litiges, anomalies, remontées client) ainsi que la qualification de promesse ou mise en place d’un accord échelonné de paiement. Ces éléments sont identifiés par des symboles sur chaque ligne de mouvement concernée.

    Chaque événement se pose exclusivement à la ligne de mouvement et peut avoir un caractère bloquant ou non bloquant.

    L’application d’un événement est symbolisé par un pictogramme à la ligne de mouvement: l’état de compte comporte une colonne dédiée à chaque événement.

    0 people found this useful.   Me too
    Not Helpful

    © Copyright 2016 - www.intractiv.com